
‘UBIST Analytics'는 전문의약품, 성분, 브랜드, 약품 등 원외처방 의약품의 통계 결과값에 대해 심층 데이터 분석을 제공하는 서비스로, 지난 해 2월 국내 처음 출시됐다.
이번에 새롭게 선보이는 ‘시장분석’ 서비스는 비즈니스 인텔리전스 솔루션(Business Intelligence Solution, BI)과 실시간 수집 및 매칭 시스템(Real Time Gathering & Matching System) 활용해 제약사가 경쟁사의 활동을 실시간으로 모니터링하고 한눈에 볼 수 있는 대시보드를 제공한다.
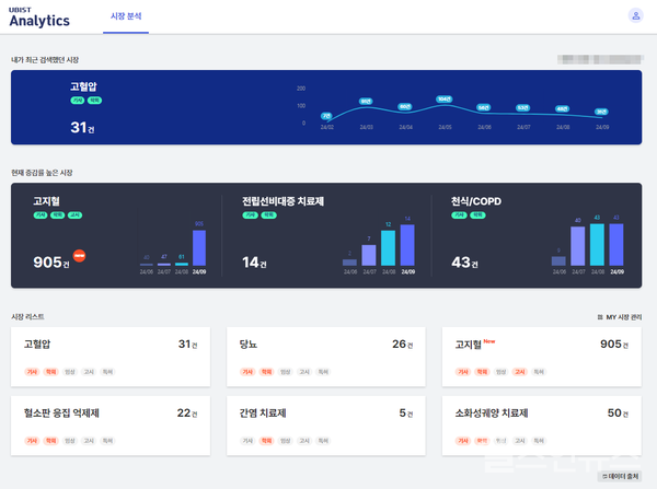
세부적으로 △내가 최근 검색했던 시장 △현재 증가율이 높은 시장 △ 시장 리스트 등 경쟁 시장 전체를 한눈에 조망하는 것은 물론 소송 판결, 특허 이슈 등 시장 별 이슈 9가지와 인허가, 급여 중지 등 약품 별 이슈 13가지 등 세분화된 분석이 가능하다.
유비케어는 제약사가 궁금해하는 경쟁사 마케팅 분석 기능을 강화했다. 사용자는 경쟁사가 어떤 키닥터(Key Doctor)와 마케팅 활동을 하는지 확인 가능하고 별도로 시간을 들여 의약품 고시 정보를 데이터 베이스화 할 필요 없이 대시보드 내에서 원하는 정보를 찾아낼 수 있다.
또한, 다양한 웹사이트에 분산된 정보를 별도 가공 없이 즉시 활용 가능해 리서치 업무 시간을 획기적으로 단축하여 마케팅 전략을 수립하고 실행하는 등 더 중요한 일에 시간을 집중 투입 할 수 있다.
이상경 유비케어 대표이사는 “이미 제약사 100여처에서 사용중인 의약품 통계 데이터제공 솔루션인 ‘UBIST Pharmacy’와 이번 신제품인 ‘UBIST Analytics’의 ‘시장분석’ 서비스를 함께 사용한다면 제약 시장 내 인사이트를 높이고 업무 효율화에 큰 도움이 될 것”이라고 강조했다.
하수지 헬스인뉴스 기자 press@healthinnews.kr
하수지 기자
press@healthinnews.kr


